iCUE 上船擴充!CORSAIR COMMANDER DUO 控制器開箱 / 最多 12 FAN ARGB
海盜船讓一般 ARGB 風扇也可透過 iCUE 軟體上船統一控制。CORSAIR「COMMANDER DUO」控制器,提供玩家 2 個 4 Pin PWM 與 2 個 3 Pin ARGB 擴充,最多可連接 12 顆風扇擴充與最多 100 顆 ARGB LED 燈珠的控制,並提供一般 ARGB 與 LINK 雙模式功能,讓玩家可通過 iCUE 軟體統一控制各式 ARGB 風扇與燈條。
規格
尺寸:92.1 x 53 x 18.7 mm
重量:0.154kg
模式:支援 ARGB、LINK 雙模式
FAN:2 個 4 Pin PWM(每個接頭最多可擴充 6 顆風扇)
ARGB:2 個 3 Pin ARGB(每個接頭最多可支援 50 顆 ARGB LED 燈珠)
TEMP:2 個 2 Pin 溫度偵測針腳
iCUE LINK:1 個,最多可支援 12 組 iCUE LINK 裝置
傳輸與供電:ARGB 模式需連接 USB 2.0 9Pin 與 SATA 供電
CORSAIR COMMANDER DUO 控制器開箱 / 一般 ARGB FAN 也能 iCUE 統一控制
海盜船 COMMANDER DUO 控制器,尺寸僅 92.1 x 53 x 18.7 mm、重量 0.154kg,可通過磁力吸附機殼或者使用雙面膠固定。COMMANDER DUO 可讓海盜船玩家,擴充一般 ARGB FAN、燈條,並且統一透過 iCUE 軟體進行控制。
像是若各位使用 RS120 這類串接風扇時,必須將 4 Pin PWM 與 3 Pin ARGB 連接至主機板,但相對就無法藉由 iCUE 統一燈效。這時就會需要 COMMANDER DUO 控制器來輔助,其提供雙連接模式 ARGB 與 LINK。
ARGB 則是傳統模式,需提供 COMMANDER DUO 獨立的 USB 2.0 9Pin(連接主板)與 SATA 供電連接;而 LINK 模式,則需與 LINK System Hub 串接,同時 COMMANDER DUO 無須再連接 USB 或 SATA 供電,並還多 1 個可擴充的 iCUE LINK 連接埠。
取出包裝內盒,盒子上有著 COMMANDER DUO 的電子說明書 QR-Code。包裝上還特別提到,ARGB 模式與 LINK 模式兩者不能同時使用,否則會導致訊號衝突。
COMMANDER DUO 控制器產品還包含兩個 iCUE LINK 串接 Pin、兩塊雙面膠、USB 2.0 9Pin 連接線與 2 條溫度偵測線。
COMMANDER DUO 控制器正面造型,採用黑色外殼包覆內部的擴充電路板,上方則有著海盜標誌。控制器的下方,則有著 2 個 4 Pin PWM(2 個接頭最多可擴充 12 顆風扇)、2 個 3 Pin ARGB(每個接頭最多可支援 50 顆 ARGB LED 燈珠)、2 個 2 Pin 溫度偵測針腳。
4 Pin PWM 每埠可輸出 12V 1.5A,而 3 Pin ARGB 則是每埠 5V 1.8A。下方的 6 個連接埠,讓用戶可藉由 COMMANDER DUO 來進行擴充。
COMMANDER DUO 上方則有著 USB-C 與 SATA 供電;當 COMMANDER DUO 設定為 ARGB 模式時,必須使用 USB-C 轉內接 9 Pin 連接至主機板,而 SATA 供電則需連接至電供提供控制器供電。
COMMANDER DUO 的左右兩側分別各有 1 個 iCUE LINK 擴充埠,而在左側還多了模式切換的指撥開關,可在 ARGB、LINK 模式之間切換。

↑ 控制器左側的 iCUE LINK 擴充埠與模式切換開關。
COMMANDER DUO 雙模式 ARGB、LINK 組裝
簡單來說 COMMANDER DUO 控制器 ARGB 與 LINK 模式下可使用的連接埠如下表所示。ARGB 模式時必須連接 USB-C & SATA 供電,但是無法擴充 iCUE LINK 設備;而 LINK 模式下則不需連接 USB-C & SATA 供電,並且可擴充 iCUE LINK 設備。
|
COMMANDER DUO 模式
|
ARGB
|
LINK
|
|
2 x 4 Pin PWM FAN
|
○
|
○
|
|
2 x 3 Pin ARGB
|
○
|
○
|
|
2 x 2 Pin 溫度偵測針腳
|
○
|
○
|
|
1 x iCUE LINK 擴充埠
|
╳
|
○
|
|
USB-C & SATA 供電
|
○
|
╳
|
|
需搭配 LINK System Hub 串接
|
╳
|
○
|
而 COMMANDER DUO 在 LINK 模式時需搭配額外的「LINK System Hub」串接,這時 LINK System Hub 就必須連接 USB 與供電才能讓整組 LINK 系統啟動。

↑ COMMANDER DUO 在 LINK 模式需搭配 LINK System Hub 串接。
至於 COMMANDER DUO 在 ARGB 模式下,兩側的 iCUE LINK 連接埠不能使用,而且上方的 USB-C & SATA 供電必須連接好,這樣才能在 iCUE 軟體中控制風扇、ARGB 與溫度偵測。
至於溫度偵測線,建議可擺放在機殼的進風與出風處,如此一來可比較機殼散熱表現;亦或者擺放在不同的艙體內來回報機殼內的溫度。擺放時請勿讓偵測線直接接觸發熱元件。

↑ 溫度 2 偵測擺放在 AIR 5400 艙體外的水冷散熱器出風處。
iCUE 統一控制 COMMANDER DUO
玩家開啟 iCUE 軟體後會偵測到新的 COMMANDER DUO 硬體,會自動安裝軟體所需的更新。如此一來 iCUE 首頁就會顯示「COMMANDER DUO」的選項,點選裝置後可針對燈光、燈效、冷卻中與警告等功能來進行設定。
燈光效果設定,可替 2 個 3 Pin ARGB 設定裝置類型(ARGB 風扇或燈條),以及設定 LED 自動偵測或手動填入 LED 數量。這個設定基本保持自動即可。
燈光效果,則可替 ARGB 風扇來調整顯示的燈效,而 iCUE 也提供相當多的燈效讓玩家自訂。當然也可搭配首頁的壁畫燈光效果,來打造絢爛的 ARGB 燈光效果。
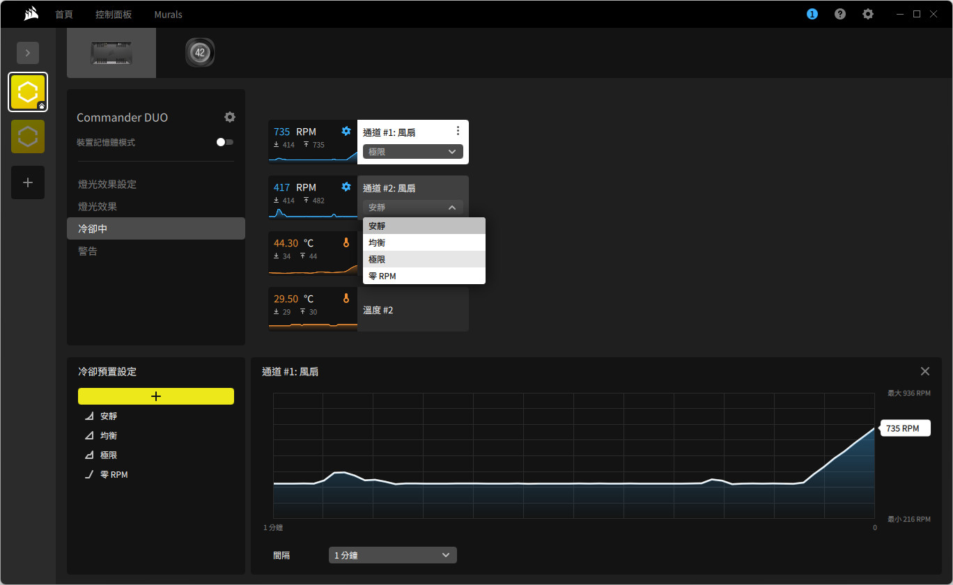
冷卻中,則可調整 2 個風扇通道的轉速曲線,有著安靜、均衡、極限與零 RPM,當然也可自行新增設定檔來控制。而 COMMANDER DUO 的溫度偵測也會在這顯示,亦可新增到首頁或控制面板中顯示溫度資訊。
警告則可依據 2 個溫度偵測點來自訂,當溫度偵測高於幾度時觸發風扇 100%、RGB LED 顏色指定、開啟特定檔案或者讓電腦關機等操作。
開啟裝置記憶體模式,則可指定當未安裝 iCUE(例如開機時),COMMANDER DUO 預設的燈光效果與風扇轉速控制。
總結
CORSAIR COMMANDER DUO 控制器,主要是讓非海盜 iCUE Link 的設備,像是使用 RS120 風扇的機殼、水冷散熱器,可通過 COMMANDER DUO 進行連接,並通過 iCUE 軟體來進行燈效同步與風扇轉速控制。
如此一來無須安裝主板軟體,僅需 iCUE 即可完全控制所有海盜船的設備與 ARGB 風扇、ARGB 燈條;只不過 COMMANDER DUO 提供雙模式功能,因此玩家在組裝時需要瞭解 ARGB 與 LINK 模式的差異,簡單來說本身已有裝置包含 LINK System Hub 則使用 LINK 模式,若沒有當然就改為 ARGB 模式即可。






















